查看: 17350|回复: 17

新三(Newifi3)高恪矿机版矿测试

[复制链接]

3

主题

29

帖子

32

积分

初级玩家

Rank: 1

积分
32
发表于 2019-8-15 22:52:57 | 显示全部楼层 |阅读模式
本帖最后由 chengmb 于 2019-8-20 08:20 编辑

参加了官方的活动,今天新三刷了传说中的高恪NET1矿机版,并授权。不废话了,上图,测试一下给大家参考。 版本.png 版本号,固件等信息

版本2.png 带机测试,N1机器,8台。硬盘清一色240固态。
测速.png 单线7拨,先测一下速度。下行100,上行10M
IP分组设置.png IP分组设置。
多线设置.png 一机一拨设置。
流控关闭.png 所有流控关闭。

多余的DMZ.png
回复

使用道具 举报

114

主题

1469

帖子

1万

积分

超级版主

Rank: 8Rank: 8

积分
12992

活跃会员热心达人推广达人方案之王突出贡献优秀版主荣誉管理论坛元老内测达人

发表于 2019-8-15 23:43:24 | 显示全部楼层
一个姑娘来找你,衣服裤子都脱了,还有啥可以脱的?NAT1全裸了,为何要开UPNP和DMZ?
高恪网络全系产品订购方式Q:21041577,微信:cnxuwang.Tel:15887854787
回复 支持 反对

使用道具 举报

3

主题

29

帖子

32

积分

初级玩家

Rank: 1

积分
32
 楼主| 发表于 2019-8-15 23:54:10 | 显示全部楼层
本帖最后由 chengmb 于 2019-8-15 23:56 编辑

DMZ已关了。这个设置应该没问题吧,测试几天,看看,欢迎大家提问。我会持续上图。
回复 支持 反对

使用道具 举报

3

主题

29

帖子

32

积分

初级玩家

Rank: 1

积分
32
 楼主| 发表于 2019-8-16 00:03:20 | 显示全部楼层
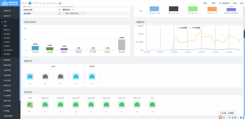
2小时流量图.png 2小时流量图。

回复 支持 反对

使用道具 举报

3

主题

29

帖子

32

积分

初级玩家

Rank: 1

积分
32
 楼主| 发表于 2019-8-16 08:36:00 | 显示全部楼层
测试2.png 测试3.png

早上8点半左右截图。
回复 支持 反对

使用道具 举报

3

主题

29

帖子

32

积分

初级玩家

Rank: 1

积分
32
 楼主| 发表于 2019-8-16 08:42:29 | 显示全部楼层
本帖最后由 chengmb 于 2019-8-16 08:46 编辑

计划,1、先跑三天,7台设备。2、然后加机8台,再跑三天。3,再加8台。总计23台。机器清一色N1,240固态。
回复 支持 反对

使用道具 举报

13

主题

296

帖子

258

积分

高级玩家

Rank: 3Rank: 3

积分
258
发表于 2019-8-16 09:01:00 | 显示全部楼层
xuwang 发表于 2019-8-15 23:43
一个姑娘来找你,衣服裤子都脱了,还有啥可以脱的?NAT1全裸了,为何要开UPNP和DMZ? ...

你这比喻也是赤裸裸啊!!!
回复 支持 反对

使用道具 举报

3

主题

29

帖子

32

积分

初级玩家

Rank: 1

积分
32
 楼主| 发表于 2019-8-16 09:09:33 | 显示全部楼层
串线.png 打开一个跑的快的,看下链接,还有几条串线的。又检查一遍设置,没有问题。先不管它了。

回复 支持 反对

使用道具 举报

3

主题

49

帖子

62

积分

中级玩家

Rank: 2

积分
62
发表于 2019-8-16 09:43:03 | 显示全部楼层
带宽不够,设备来凑,跑小融性价比太低了。
回复 支持 反对

使用道具 举报

3

主题

29

帖子

32

积分

初级玩家

Rank: 1

积分
32
 楼主| 发表于 2019-8-16 18:46:54 | 显示全部楼层
本帖最后由 chengmb 于 2019-8-16 18:48 编辑

今天下午流量图.png
今天下午2小时速度图,稳稳的。
回复 支持 反对

使用道具 举报

您需要登录后才可以回帖 登录 | 立即注册

本版积分规则

快速回复 返回顶部 返回列表